作者:武漢科思特儀器股份有限公司 文章來源:武漢科思特儀器股份有限公司
地球上海洋表面積占比70%,其中富含豐富的各種資源,它是人類生存必不可少的空間環境,也是應對環境惡化、資源貧乏以及人口劇增的希望。我國坐擁300萬平方公里的海域,是海洋大國,因此我國海洋經濟的發展具有極其廣闊的前景和優勢。伴隨著我國綜合實力的增長以及國際形勢的驟變,進行海洋資源的開發及海洋經濟的發展,對我國社會發展和經濟建設具有重要價值。
海洋資源的不斷開發及利用,使得海上基礎設施建設,如跨海大橋、石油開采平臺、燈標、海港碼頭等,被大量興建,海量的金屬也被投入使用之中。因為海洋腐蝕環境比較復雜,處于海洋環境之中的鋼材很容易與環境中的介質發生電化學反應,使得鋼材腐蝕,與此同時,海洋環境中的潮汐、水流、浪花以及風等流體運動也導致鋼材還要承受交變載荷的作用。復雜的海洋環境,使得金屬材料遭受的腐蝕也形式多樣,電化學作用、機械作用和電化學協調作用、生物作用與電化學協調作用產生的腐蝕。

圖1.浪花飛濺區鋼結構腐蝕情況外貌
海洋環境腐蝕區域一般可分為大氣區、浪花飛濺區、潮差區、海水全浸區和海泥區五個區域。其中,浪花飛濺區是海洋環境下一般金屬構筑物遭受腐蝕最嚴重的區域。在浪花飛濺區,金屬材料表面不但會受到海水的周期性潤濕,常常處于干濕交替的狀態,而且再浪花飛濺區,其供氧充足,加之陽光、海風和溫度等因素的共同作用,導致了金屬表面遭受嚴重的腐蝕破壞。同一種金屬材料,在浪花飛濺區的腐蝕程度要比海水全浸區高出3-10倍。為了保證海上作業的安全,需要對處于浪花飛濺區的金屬結構進行腐蝕監檢測,進而為金屬構件的壽命評估提供科學依據。
1.浪花飛濺區腐蝕在線監測技術
腐蝕監測就是測量各種腐蝕環境中金屬設備或者相同材質探頭的腐蝕情況的一種測試工作。對于在浪花飛濺區的腐蝕監測,就是監測氣及水混合狀態下介質的腐蝕性測試,這種測試主要就是將相同材質的試件插入到腐蝕環境之中,并始終與腐蝕借助保持接觸,再定期測量腐蝕電流密度等,從而實現對腐蝕環境中的待測設備的連續監測,為緩蝕劑加注或者其它腐蝕控制方案提供反饋。理想的監測方法是在不影響生產情況下,對設備腐蝕狀態進行連續監測,通過監測數據對設備的保護狀態進行在線評價和安全預警。
遠程監測系統,通過光纖收發器完成,可以實現遠距離傳輸,其數據傳輸超低時延,通過專用的ASIC芯片完成數據線速轉發。管理員借助電腦可以實時采集實際測試數據,無需人員現場值守,也能掌握設備的運行情況,有利于更好的調度和管理,這樣一方面節約了運行成本,另一方面也可以大大降低安全事故發送概率。
電化學阻抗譜(Electrochemical impedance spectroscopy,EIS)是將一個小幅正弦波疊加在一個直流電位上,通過恒電位電路施加到工作電極,同步測量極化電位以及響應電流的波形,通過相關積分算法即可計算出被測電極的阻抗譜Z。由于施加的擾動信號小,信號頻率穩定,加上相關積分算法具有極高的抗諧波干擾和脈沖干擾能力,因而EIS的抗干擾能力和測量穩定性要遠高于LPR,且測量過程中陰陽極化交替進行不易在金屬界面造成明顯的擴散控制,因而能更真實地反映實腐蝕狀態。
武漢科思特儀器股份有限公司的CST728多通道鋼筋銹蝕監測儀采用交流阻抗和高輸入阻抗放大器技術,實現了多路高阻信號的同步精密測量;配合多功能混凝土監測探頭,可以監測混凝土電阻率、Cl-濃度、pH值、半電池電位和鋼筋銹蝕速率等參數。儀器通過DC12V電源適配器實現交流供電。
采用小幅度正弦波對埋入混凝土內的探頭的三個電極進行激勵,同時監測工作電極(WE)的響應電流信號。由內置軟件可計算出電極的極化電阻Rp和電極的腐蝕速率。采用高頻率小幅正弦波對埋設于鋼筋中的兩只相對安裝的不銹鋼電極進行極化,測量兩電極間的混凝土電阻率。


圖2. CST728鋼筋混凝土銹蝕測試儀以及腐蝕監測復合探頭
CST606陰極保護監測器可以直接監測被保護對象與參比電極之間的電位差,并采用精密的霍爾傳感器來測量犧牲陽極或者整流器的輸出電流(即陰極保護電流),最終通過保護電位和輸出電流來評價陰極保護的效果。適用于石油、天然氣輸氣管線,埋地設備,港口碼頭設施、風電平臺、跨海大橋鋼樁和混凝土內鋼結構、大型儲罐、城市埋地管線,船舶等的陰極保護監測。

圖3. CST606陰極保護監測器
2.腐蝕監測網絡
監控系網絡是至關重要的一個環節。對于下位機系統,除實現基本功能之外,還要提出更高的要求:穩定性、準確性和實時性。其中穩定性是最重要的,系統要有很強的抗干擾能力以及出錯后的自修正或者自復位的能力,另外,系統還要能適應環境參數發生變化時的應用情形。在多數應用中,是要求系統能夠及時響應外部事件的,而實時性的要求,在一般的下位機系統中,通過中斷操作,是容易得到滿足的。
浪花飛濺區腐蝕監測所測量的腐蝕速率數據必須實時上傳到監控中心,監控中心基于B/S模式,操作系統則基于Windows平臺,監控系統負責將現場設備的數據通過GPRS/SMS無線通訊方式傳送到Internet網上的數據服務器,監控系統負責對數據的存儲和分析,同時提供前臺應用程序,以便于用戶查詢集輸管線腐蝕速率,腐蝕電位、介質電導率等。用戶通過應用程序提供的列表和圖形方式,可以直觀的觀察到高壓注水管線腐蝕狀態變化情況,極大的方便用戶對高壓注水管線腐蝕狀態的掌握,便于管理人員和領導決策,也便于數據的積累和管理,避免人員的更換導致工作的不延續。
由于無線腐蝕監測網絡無需沿線鋪設電纜,相比傳統網絡在設備添加、升級、擴展上具有更大的開放性和靈活性,可大幅度減少施工費用,降低監測成本。基于無線商用網絡(GSM/GPRS或CDMA)建立的遠程腐蝕監測系統無需組建專用網絡,借助于成熟的商用無線網絡,即可實施可靠的數據通訊,因而具有極大的優勢,特別適用于作業點分散于野外,環境惡劣,需要無人值守遠傳控制的地區。
現場腐蝕監測主要包括現場腐蝕監測儀、無線或有線數據收發器、PLC控制器、變頻器組成,數據和控制指令由云服務器后臺管理。遠程監測網絡可將現場腐蝕數據實時上傳到監控服務器,用戶可實時查看浪花區腐蝕情況。在腐蝕速率出現異常時,服務器可通過短信或Email提醒管理人員,提示業主采取相應的保護措施。該方案的實施將能有效提升腐蝕管理的經濟性、有效性和數字化水平。

圖4. 基于遠程訪問的腐蝕監測服務器組件系統框圖
3.應用實例
案例1:港珠澳大橋足尺承臺腐蝕監測項目
主要監測數據以及功能:
1)監測大橋足尺承臺鋼管樁混凝土內的腐蝕速率;
2)監測陰極保護系統的輸出電流和鋼管樁不同深度的保護電位;
3)驗證陰極保護效果以及監測系統的可靠性與相關系統的相容性;
4)對現場數據的收集和統計分析,判斷鋼管樁的腐蝕和防護綜合狀況,為優化腐蝕監測系統設計提供依據。

圖5. 鋼管復合樁保護電位監測系統組成及安裝示意圖

圖6. 港珠澳大橋鋼管復合樁保護電位/保護電流監測系統

圖7. 港珠澳大橋安裝現場

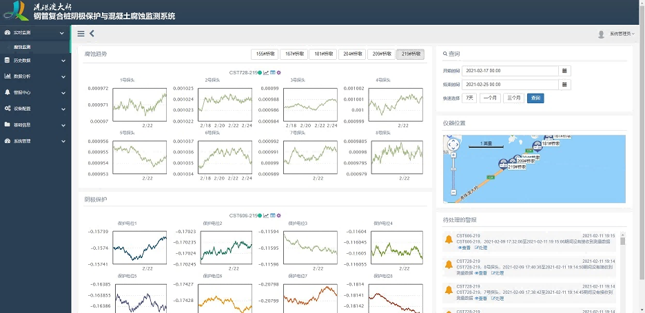
圖8. 港珠澳大橋腐蝕監測數據分析界面
案例2:華能如東300MW海上風電場鋼管樁陰極保護監測
主要監測數據以及功能:
1)監測海上風電場海上升壓站的樁身和導管架及各風機基礎樁陰極保護電位;
2)監測風機基礎樁泥面、極端低潮位、設計低潮位、設計高潮位之間陰極保護電位;
3)自動判斷儀器和數據的異常,可對建筑物的安全穩定性進行初步分析判斷。

圖9. 華能如東300MW海上風電場鋼管樁陰極保護監測項目現場
案例3:臨港海上風電承臺鋼管樁腐蝕監測
主要監測數據以及功能:
1)監測海水浸沒區、潮差區和飛濺區的混凝土承臺內鋼筋的腐蝕速率與防護狀態,
2)監測鋼管樁迎潮面、最高潮位線、平均潮位線、最低潮位線等不同位置的腐蝕情況;
3)監控軟件,實現多監測點的動態數據庫管理,集成統計分析模塊,根據歷史數據對未來發展趨勢進行預測。

圖10. 海洋風電混凝土承臺腐蝕監測探頭布局示意圖

圖11.海上風電承臺鋼管樁腐蝕監測安裝現場
4.結論
本文介紹了浪花區腐蝕在線監測方法,基于電化學阻抗法進行浪花區橋墩以及金屬設備腐蝕情況的監測,提高了監測的精度和靈敏度。通過腐蝕監控網絡,可以讓業主足不出戶,就可以完成對測試數據的收集,掌握設備腐蝕情況,有效提升腐蝕管理的經濟性、有效性和數字化水平。
免責聲明:本網站所轉載的文字、圖片與視頻資料版權歸原創作者所有,如果涉及侵權, 請第一時間聯系本網刪除。